App Analytics(現在ベータ版) の提供により、ironSourceはアプリの収益化、ユーザー獲得、および分析をワンストップで開発者に提供できる唯一のプラットフォームとなります。

イスラエル・テルアビブ - アプリエコノミーにおける主要ビジネスプラットフォームであるironSource(NYSE:IS)は、本日、App Analytics(ベータ版)の提供を開始したことを発表しました。アプリやゲームに特化して開発されたApp Analyticsは、ユーザーエンゲージメントにおいて重要なインサイトやライブオペレーションサポートを提供し、グロースや収益性の向上を開発者にもたらします。
また、App Analyticsが加わることにより、ironSourceプラットフォームは、収益化、ユーザーベース拡大、最適化のための完全なアプリデータをすべて一箇所に集約できる業界初のプラットフォームとなります。
「あらゆる規模の何千もの開発者と仕事をする中で、ユーザー獲得や収益化の分析を通り越して、ゲームやアプリのあらゆる側面を分析する包括的なアナリティクスツールに対する市場の明確なニーズを目の当たりにしました。」とironSourceのCRO兼共同創設者であるOmer Kaplan氏は述べています。「私たちは、開発者がより多くのデータと透明性を手に入れることで、よりスマートで成功するアプリビジネスを構築できると信じています。本プロダクトにより重要なアプリパフォーマンスデータを提供し、収益化、ユーザー獲得、アプリ分析を網羅する唯一のプラットフォームを構築することで、そのミッションに貢献します。」
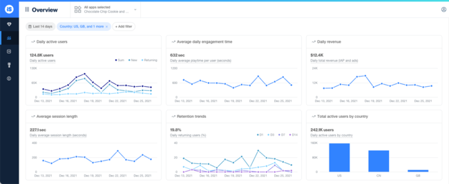
App Analyticsは、ユーザー行動、プレイ時間、プログレッションなどのデータにより、アプリやゲーム全体における内部の動きについてのインサイトを得ることができます。また、live opsフトウェアを利用することで、アプリバージョン更新せずにA/Bテストを実施したり、リモートコンフィグでアプリの設定を変更したりできるようになります。本プロダクトにより、アプリのデザインからゲームメカニック、収益化施策に至るまで、アプリ内部の動きを細かく評価することができます。また、CEOから、プロダクトマネージャーやゲームデザイナーまでアプリに携わる誰もが 収益・リテンション・ユーザー獲得最大化のための意思決定に必要な情報にアクセスでき、 瞬時に可視化することができます。
Kaplan氏は、「本プロダクトのリリースにより、当社のプラットフォームにおける機能の幅が広がるだけでなく、アプリベースのビジネスにおいて当社がサポートできる範囲も広がります。App Analyticsによって、当社はプロダクトやビジネスを改善するための必須データとライブオペレーションサポートを提供することができるようになったのです。」と加えて述べました。
ironSourceのプラットフォームでは、コホートレポート、リアルタイムピボットレポート、セグメントなどの高度な分析ツールがすでに提供されています。ironSourceは、App Analyticsの提供開始により、収益化やユーザーグロースの分析にとどまらず、ゲームの戦略やアプリのユーザージャーニーを改善するためのインサイトを開発者に提供し、エンゲージメント、パフォーマンス、グロースの本質的な向上を実現します。現在ベータ版であるApp Analyticsは、一部のironSourceパートナーに提供されており、2022年第1四半期末までにはすべてのironSource LevelPlayユーザーに提供予定です。
ironSourceについて
ironSourceは、アプリエコノミーのための主要ビジネスプラットフォームです。アプリ開発者は、ironSourceのプラットフォームを利用することでアプリを成功するスケーラブルなビジネスに変え、ユーザー規模の拡大とエンゲージメント、コンテンツの収益化、ビジネスパフォーマンスの分析と最適化を支援する包括的なソフトウェアソリューションセットを活用して全体的な成長を促進することができます。また、ironSourceプラットフォームは、通信事業者がより豊かなデバイス体験を実現することも可能にし、デバイスのライフサイクルを通してユーザーにエンゲージメントできるよう関連性の高いアプリやサービスの推奨を実現します。ironSourceは、アプリエコノミーの中核となる構成要素のための包括的なビジネスプラットフォームを提供することで、お客様が最も得意とすること、すなわち優れたアプリとユーザーエクスペリエンスの創造に集中することを可能にし、アプリエコノミーにおける顧客のビジネス拡大を実現します。詳しい情報はWebサイト(www.is.com)をご覧ください。