~如意なDXパートナーとして、止まらないデジタル運用を実現~
株式会社カオピーズ(本社:ハノイ/日本法人:東京都港区)は、既存の「24/365監視サービス」を、DX推進企業の事業継続を支える中核ソリューションとして再定義しました。
クラウド・オンプレミスを問わず、システム稼働の可視化と自動監視を行い、障害の未然防止と迅速な対応を実現します。

カオピーズ監視システム
本サービスは、単なるシステム監視に留まらず、DX時代の「運用の最適化」と「顧客ビジネス継続」を支える基盤として位置づけられています。
日本企業のIT人材不足や運用負荷の高まりに対応し、カオピーズはベトナム・日本両拠点の専門チームによる24/365体制で、システム・アプリ・セキュリティをトータルに監視します。
トラブル検知から初動対応までワンストップで提供します。
「企業のDX推進を止めないインフラ環境を提供することが、カオピーズの使命です。」
カオピーズ監視システムの主な特徴
- 年中無休の専任監視センター:ログ監視、死活監視、パフォーマンス監視を包括。
- SLAに基づく迅速な初動体制:アラート発生後10分以内に対応開始、30分以内に状況報告。
- 柔軟なカスタマイズ対応:監視対象・通知ルール・ダッシュボードを顧客仕様に設計。
- 多言語・日本語対応体制:BrSE(日本語可能なエンジニア)を配置し、コミュニケーションの齟齬を防止。
- 定期レポートによる改善提案:稼働率・障害履歴を分析し、改善案を提示。

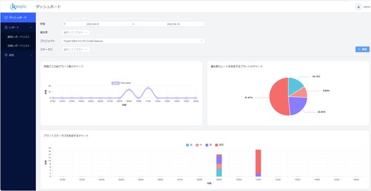
ダッシュボード機能デモ画面:リアルタイムの監視状況を一目で把握可能。
なぜ、数多くの企業がカオピーズを選ぶのか?
カオピーズは、ベトナム屈指の理工系大学「ハノイ工科大学」出身のエンジニアによって設立された、
現場目線を持つソフトウェア開発会社です。
創業以来、「Speed × Solutions × Support」を軸に、日本企業の課題解決に寄り添ってきました。
―「現場を知るエンジニア集団」だからこそ、できること ―
日本企業が抱える人材不足や運用負担の現実を肌で理解しているからこそ、以下の強みを活かし、日本品質の監視・運用体制を実現しています。
カオピーズの強みとは?
・日本市場11年以上の実績:業種・規模問わず、数多くの日本企業への導入経験あり
・多言語対応×プロジェクトチーム制:日本語・英語・ベトナム語対応。BrSE・SE・PMが一体となってサポート
・コストと品質のベストバランス:オフショアの強みを活かしながら、日本基準の高品質な監視運用を実現
・クラウドにもオンプレにも強い:AWS, Azure, GCPからオンプレミス、レガシー環境まで幅広く対応可能
▶ 他社サービスとの比較ポイント
「とまらないシステム」こそが、成長するビジネスの条件 - カオピーズはその裏側を支える、信頼できるDXパートナーです。
とまらないシステム、とまらないビジネス
システム監視は、システム運用における「安心・安全」を守る最前線です。
今後カオピーズは、AIと自動化技術を融合した次世代型インテリジェント監視システムの開発をさらに推進し、障害を「検知する」だけでなく、「予測し防ぐ」監視体制の実現を目指してまいります。
また、日本企業様の多様な運用環境や業務要件に応じたカスタム監視の拡充、さらには運用保守やセキュリティ診断との統合によるトータルITサポートへと進化させ、より包括的なDX支援を提供してまいります。
経験と実績を兼ね備えたカオピーズのサービスで、IT運用の不安を解消し、DXを止めない環境を共に構築しませんか?
「どのような監視が可能か知りたい」
「費用感を聞いてみたい」
「まずは資料だけ見てみたい」
そんなお声にお応えし、カオピーズではサービス概要資料/料金プラン/事例集を一括でご提供しています。
・ご請求・ご提供は無料
・最短1営業日以内にお届け可能
お気軽にご相談ください。
【会社概要】
会社名: 株式会社カオピーズ
所在地: 東京都豊島区南池袋3-8-8 THE CORNER 池袋3F
設立: 2014年9月29日(ハノイ本社)
代表取締役: TRINH CONG HUAN(チン・コン・フアン)
従業員数: 700名(2025年11月現在/グループ全体)
事業内容: 技術コンサルティング、新規開発、サーバー移行、AIソリューション、研究開発 等
Webサイト: https://kaopiz.com/
お問い合わせ: https://kaopiz.com/ja-contact/