~4年ぶりの大規模バージョンアップで直感操作を実現。現場の入力負荷を減らし、情報の質を高める情報基盤へ進化~

株式会社システムインテグレータ(本社:さいたま市中央区、代表取締役社長 CEO:引屋敷 智、東証スタンダード:証券コード 3826)は、統合型プロジェクト管理ツール「OBPM Neo」を2025年12月15日にメジャーバージョンアップします。
今回のバージョンアップでは、業務システムデザインの専門会社:Fixel株式会社(本社:東京都江東区、代表取締役社長:池本哲也)の支援を受け、マニュアルレスで直感的に使えるUI/UXにリニューアルを行い、プロジェクトの状況を正確に把握できるダッシュボード機能を搭載いたしました。
「OBPM Neo」メジャーバージョンアップの狙い
IT人材不足やプロジェクトの複雑化が進む中、限られたリソースで成果をあげることが企業の急務です。本バージョンアップでは、「マニュアル不要の直感操作」を実現し、導入教育の負荷を劇的に低減、現場への早期定着を可能にしました。
また、QCD(品質・コスト・納期)等の重要指標を一目で把握できるダッシュボードを搭載し、現場リーダーの迅速な状況判断と意思決定を支援します。
・「OBPM Neo」メジャーバージョンアップ詳細ページはこちら
https://products.sint.co.jp/obpm/new_version
メジャーバージョンアップの特徴
1:PM/PLが直感的でわかりやすい、UI/UXのリニューアル
デザイン会社による既存画面の評価、ユーザーインタビュー、ユーザビリティテストに基づき設計・デザインを実施しました。
- 情報到達スピード向上:既存のメニュー構造を廃止し、プロジェクト情報を中心に置くことで、迷わず情報にたどり着ける導線へ刷新。
- 操作アクションの短縮:同一画面でのプロジェクト切換えを可能にし、必要な操作手数を平均2回削減。
- 業務負荷の軽減:視線移動や配色のストレスを最小限に抑え、長時間利用でも疲れにくいデザインを採用。

画面1:ホーム(プロジェクト一覧)
- ログインするとプロジェクト一覧で状況把握(PM/PLやメンバーが必要かつ重要な情報が最初に見えるように変更)、機能メニューはヘッダーへ集約

画面2:メイン
- 1.複数プロジェクトを横断して操作する機能はヘッダーへ集約
- 2.ワンクリックで勤怠や工数画面に遷移
- 3.単一プロジェクトに関する機能メニューはサイドバーへ集約(同一画面内でプロジェクトの切り替えを行える操作導線を整備)
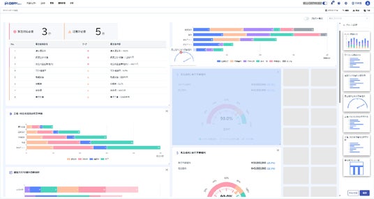
2:意思決定を加速する「プロジェクトダッシュボード」
スケジュールの遅延やメンバーの過負荷、要注意アラートなど、プロジェクトの「今」をしめる重要指標(KPI)を一画面に集約・グラフ化します。数字の羅列ではなく直感的なビジュアルで状況を可視化することで、管理者は現状を瞬時に把握し、トラブルの予兆に対して「次に取るべきアクション」を素早く判断できます。
- ダッシュボード画面:必要なチャートをタイル形式で自由に配置し、プロジェクトの特性に合わせた画面を作成可能。
- 進化する分析基盤:リリース時の7種類のチャートに加え、毎月のアップデートで新たな分析チャートを順次追加。企業の成長に合わせて分析の幅を拡げます。

画面3:ダッシュボード
バージョンアップで期待できる効果
- 現場の入力負荷を大幅に軽減し、プロジェクト状況をリアルタイムに可視化
- マニュアル不要で即戦力化。新規参加者の教育コストと立ち上げ期間を圧縮
- 日常の報告作成・会議準備時間を削減し、PM/PL、管理者の運用コスト、コミュニケーションコストを低減
今回のバージョンアップでは、PM/PLの方が主に利用するメニューや計画策定画面を中心にUI/UX改善を実施しています。ダッシュボードもお客様からご要望の多かった指標を中心にリリースしています。今後、順次UI/UXの改善とダッシュボードの追加を進めてまいります。
Fixel株式会社 PM/UXデザイナー 石山 浩達氏からのエンドースメント
OBPM NeoのUX/UIリニューアル及びダッシュボード開発において、デザイン面で共創させていただきました。
本プロジェクトは「OBPMの機能や価値をユーザーに100%伝えられるUX/UIを実現する」という目的のもと始動いたしました。
徹底したユーザーリサーチによる「ユーザーファーストの設計」を行ったことが最大の特徴であると考えています。最も重視した点は「機能先行で解決策を考える」のではなく、「解決するべき課題を特定した上で、最善の解決策を考える」というプロセスです。
アンケートやインタビュー、専門家による画面分析など様々な手法により「ユーザーニーズ」を解明し、「実際の業務フローに適した設計」に大幅な改善を行っています。改善前のOBPMは、「多機能」であるという長所がある一方で、「使い方が複雑になりがち」という部分がありました。
改善後のOBPMでは、「多機能」と「使いやすさ」の両立を実現するべく、様々なアップデートを行っています。その結果、ユーザビリティテスト(ユーザーの画面操作によるテスト)では、改善前後の画面で発生する「重要課題の数が36件から1件まで削減」することに成功し、最終的には0件になるまで改善しています。ぜひ、新しくなったOBPMを触っていただき操作感をお試しいただければと思います。
「ユーザーの皆さまからのフィードバック」を大切にしながら進化を続けるOBPMが「業務効率化」や「課題解決」の一助になれば幸いです。
OBPM Neoバージョンアップリリースセミナー開催
本バージョンアップの詳細を30分でご紹介するセミナーを開催します。
新しく生まれ変わったOBPM Neoの操作性と活用価値を、デモを交えて詳しくご紹介します。是非ご参加ください。
セミナーの詳細はこちら
https://products.sint.co.jp/obpm/seminar/20251218
<こんな方におすすめ>
・プロジェクト管理ツールの導入、乗り換えをご検討されている方
・過去にOBPMの導入を検討されていた方
開催概要
<オンライン開催>
日時:2025年12月18日(木)12:30~13:00
参加形式:ウェビナー(Webセミナー)
<アーカイブ配信>※12月18日の録画配信です。
第一回)日時:2026年1月22日(木)12:30~13:00
第二回)日時:2026年1月27日(火)12:30~13:00
参加形式:ウェビナー(Webセミナー)
OBPM Neoについて
「OBPM Neo」は、プロジェクトマネジメントの世界基準である「PMBOK(R)」に国内で唯一準拠した統合型プロジェクト管理ツールです。
主な特徴は以下の通りです。
- QCD(品質・原価・進捗)、要員の一元管理
- 全社のプロジェクト情報をリアルタイムで見える化
- Excel管理からの脱却を支援し、標準化を実現
- 収益認識基準に標準対応
- 他システムと連携可能なWeb API、ファイルインターフェースを用意
これらの機能により、プロジェクトのリスク早期発見、管理工数の削減、利益率の向上を強力にサポートします。
当社は「時間を与えるソフトウェアを創り続ける」というミッションのもと、プロジェクト管理の失敗を減らし成功プロジェクトに導くための業務課題の解決に向けて取り組んで参ります。
・統合型プロジェクト管理ツール「OBPM Neo」製品ホームページ
https://products.sint.co.jp/obpm
株式会社システムインテグレータについて
会社名:株式会社システムインテグレータ
証券コード:3826 (東証スタンダード)
所在地:埼玉県さいたま市中央区新都心11-2 ランド・アクシス・タワー32階
設立:1995年3月
代表者:代表取締役社長 引屋敷 智
資本金:3億6,771万2千円
URL:https://corporate.sint.co.jp/
事業内容:
- パッケージ・ソフトウェアおよびクラウドサービス(SaaS)の企画開発・販売、コンサルティング(ERP、開発支援ツール、プロジェクト管理ツールなど)
- AIを使った製品・サービスの企画開発および販売、AI関連のソリューションの提供・支援およびコンサルティング
本件に関するお問い合わせ
株式会社システムインテグレータ
PS営業部:田島
E-Mail:obpm@sint.co.jp
- 記載されている商品名は、各社の商標または登録商標です。
- 本広報資料の転送・引用は、ご自由にご利用ください。
- ニュースリリースに記載された製品・サービスの内容、価格、仕様、お問い合わせなどは、発行日現在のものです。その後予告なしに変更されることがあります。あらかじめご了承ください。