~ネットショップと店舗の「売上データの統合・分析」から、「会員情報の連携・分析」までを手軽に実現~


STORES 株式会社(以下、STORES)は、「STORES データ分析」の提供を開始しました。本サービスは、ネットショップと店舗で別々に管理されている「注文情報」や「商品情報」を自動で連携・統合し、手軽にデータ分析を実現するものです。期間別・店舗別・商品別などの基本的な売上分析に加え、「ネットショップと店舗を合わせた商品別売上」などオムニチャネル対応の高度な分析も可能。さらに、会員情報を連携することで「会員/非会員別売上」などの分析も行えます。これにより、データを活用した迅速な事業運営や経営判断をサポートします。
URL:https://campaign.lp-stores.jp/analysis/
■ ネットショップ・店舗運営で直面する課題
・各システムに売上データが分散・蓄積され利用しづらい
ネットショップやPOSレジなど、異なるシステムに売上データが分散・蓄積され、必要な時にデータをすぐに確認したり出力したりすることができない。
・形式が異なる売上データの集計・統合に膨大な手間がかかる
各システムで形式が異なるデータを「商品別」「店舗別」などで分析できる状態に整える(集計・統合)のに手間がかかる。特にデータ量が多い場合、エクセルなどで対応しきれない場合がある。
・データの即時性・視認性が不足し活用できない
在庫確保や商品の売れ行き確認のために、売上データを日次で確認したいが、データ整備や統合に多くの工数がかかりハードルが高い。また、大量かつ複雑なデータを簡単には理解できないため、現場でのスピーディな判断に活かせない。
■ 「STORES データ分析」で実現できること
1.売上データをダッシュボード上で瞬時に把握
Shopifyやスマレジと連携し、ネットショップと店舗の売上データを自動で集約します。集約されたデータは、店舗別・商品別などの指標ごとにダッシュボード上で確認可能。複雑なデータも効率的に理解することができます。
2.オムニチャネルでの売上データ分析が可能
Shopifyやスマレジに登録された同一商品の売上については、商品コードをキー情報として自動集計されます。これにより、ネットショップや店舗などの販売チャネルをまたいだ「商品別売上」など、複数のチャネルに対応した分析が可能になります。
3.会員情報の連携・分析も実現
有料プランでは、Shopifyやスマレジの会員情報の連携が可能で、ネットショップと店舗の売上データ分析だけでなく「相互利用顧客数」や「会員売上」などの会員分析もワンストップで行えます。さらに「STORES ロイヤリティ(※1)」もしくは「STORES ブランドアプリ(※2)」を組み合わせることで、ポイントプログラムやモバイルアプリもご利用いただけます。
(※1)STORES ロイヤリティ:オムニチャネルに対応したポイント・顧客管理システム。「ポイントプログラム」や「会員ランク」など、顧客体験の最適化に欠かせないロイヤリティ機能をワンストップで提供。
https://stores.jp/loyalty
(※2)STORES ブランドアプリ:オムニチャネルに対応した顧客情報の収集・分析ができる独自のアプリ開発や、マーケティングオートメーション機能を提供。顧客へのパーソナライズされた体験の提供が可能。
https://stores.jp/brandedapp
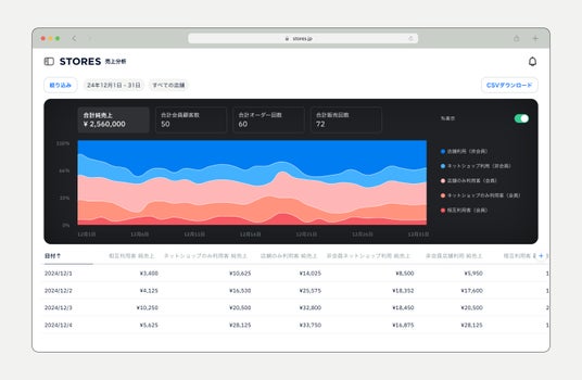
■ イメージ
〈商品別売上 イメージ図〉

〈会員/非会員別売上 イメージ図〉

〈購入経路×会員/非会員別売上 イメージ図〉

■ 責任者 からのメッセージ
STORES 株式会社 シニアプロダクトマネージャー 淺田 純史
オムニチャネル化を進める事業者様から、ネットショップと店舗の各データをまとめて確認するために「各所からのデータ収集・加工・可視化に時間がかかる」という声を多く頂きました。「STORES データ分析」は、これらの課題を解決し、スピーディーな経営判断を後押しするために生まれました。本サービスでは、販路・顧客・アイテム・従業員など様々な切り口で売上データが確認でき、現状把握や課題の特定がしやすくなるよう工夫しています。今後は、AIなどを活用した新たな打ち手の提案や、チャット相談などの機能拡充を進め、さらに事業運営を支援してまいります。
■ 提供開始日・ご利用方法
- 提供開始日:2024年12月10日
- 対象ユーザー:STORES データ分析 をご契約いただいた方
- 料金プラン:
- - 無料プラン:月額0円、初期費用0円、従量課金なし
- - 有料プラン:月額 税込22,000円~、初期費用0円、従量課金あり
- - 各プランの料金や機能の詳細は、以下よりご確認いただけます。
- - - https://campaign.lp-stores.jp/analysis/
- 問い合わせはこちら:https://go-ba.st.inc/stores-analysis_inquiry
- その他注意事項:
- - STORES ネットショップ、STORES レジをご利用の事業者様は、別途「STORES データ分析」のご契約は不要です。
- - Shopify、スマレジのアカウントは別途ご準備ください。
■ STORES データ分析 概要
STORES データ分析 は、Shopify と スマレジの注文情報・商品情報・会員情報をリアルタイムにデータ連携できるサービスです。分散した販売データを統合管理し、店舗ごと・商品ごとなど様々な軸で、売上データを分析、事業運営をサポートします。
https://campaign.lp-stores.jp/analysis/
■ STORES について
STORES 株式会社は、「Just for Fun」のミッションのもと、こだわりや情熱に駆動される経済を目指しています。小売、飲食、サービス業を中心とする中小事業者の店舗運営を支える幅広いプロダクトを提供しています。顧客データを基盤とした「STORES」のプロダクトを通じて、事業者の持続的な売上成長をサポートし、個性豊かで多様な商いがあふれる社会を実現します。詳しくは https://www.st.inc をご覧ください。