競合アカウントと自社アカウントのフォロワー数の比較が可能に
企業向け SNSマーケティング支援を中心としたビジネス展開をするテテマーチ株式会社(本社:目黒区、代表取締役:上田 大介)が運営するX(旧Twitter)分析ツール「SINIS for X(サイニス フォー エックス)」は、STARTERプランで競合分析機能を提供開始しました。
「SINIS for X」は、企業のXアカウントのインサイトデータをPC上で管理・分析することができ、効果的にX運用のサポートをするX分析ツールです。

新機能概要
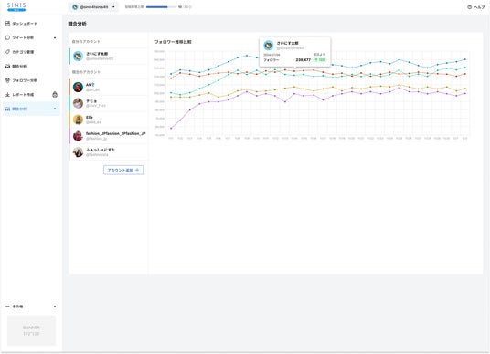
STARTERプランに新しく追加された競合分析機能とは、競合企業やベンチマークとしている企業のアカウントを最大5個登録し、フォロワー数を比較することができます。

競合分析機能のイメージ1.

競合分析機能のイメージ2.(グラフ部分拡大)
競合分析機能の活用イメージ
自社アカウントのフォロワー数に変動があった際に、競合分析機能を使って他社のフォロワー推移と比較します。フォロワー数の変動の要因が、Xのプラットフォーム全体で起こっている現象なのか(*1)、自社アカウントの運用による変化なのか要因を確認することができます。さらに、自社アカウントのフォロワー数と、他社アカウントのフォロワー数を相対的に比較することにより、自社アカウントの現状を適切に把握して目標数値を設定することができます。
(*1):大量のXアカウント凍結など
開発背景
当社は、X分析ツール「SINIS for X」のサービス提供を開始し、2024年8月時点で同ツールのアカウント登録数は10,000件を突破しました。Xでは、特定のグループ内だけに情報発信できる「コミュニティ」機能の拡充や、プロフィールページに住所を登録して飲食店やアパレルブランドの来店を促進する「ロケーションスポットライト」機能の実装など、Xのビジネス活用が広がる新機能も相まって、企業のSNS活用の必要性は日に日に重要度を増しています。
さらに、サービスローンチ時から投稿内容のカテゴリ分けや、競合アカウントと相対的にデータを比較できる機能の開発要望を多くいただき、より多くの企業にXのビジネス活用をしていただくために競合分析機能の提供開始となりました。今後は、今回の競合分析機能に、いいね数やエンゲージメント率が比較できる機能を追加する予定です。
セミナー情報
【SINIS for X 待望の新機能】他社アカウントのフォロワー数の推移がまるわかり!「競合分析機能」とは?
新機能「競合分析機能」の活用方法についてのセミナーを開催します。常にベンチマークしたい競合アカウントがある場合、他社アカウントを参考にして運用を改善していきたいという方に向けたウェビナーになっています。

〇開催日時:2024年10月4日(金) 14:00-14:45
〇開催形式:オンライン形式(Zoom)
〇応募締切:2024年10月4日(金) 13:30(参加費無料)
お申込み・詳細はこちら
「SINIS for X」ではX運用のノウハウを無料で公開中!
当社では「サキダチ、ヤクダツ。」をミッションに掲げ、「これから世の中に広く普及するものをテテマーチが先立ってノウハウを習得し、世の中に役立てていこう」という願いを実現するべく、企業の SNSマーケティング活動を支援しています。「SINIS for X」でも、初心者向けの説明会や各投稿機能の活用・分析術に加え、X運用担当者=いわゆる「中の人」との交流会は、毎回大きな反響をいただいています。
各種セミナーの詳細・お申込みは以下よりご確認ください。
〇「SINIS for X」セミナー一覧:https://x.sinis.jp/seminar
〇SNS中の人交流会:https://tetemarche.co.jp/news/tete-24052901
「SINIS for X」に関するお問い合わせ先
〇テテマーチ株式会社 担当:大鷲(おおわし)
連絡先:cs@x.sinis.jp
サービスサイト:https://x.sinis.jp
テテマーチ株式会社とは
テテマーチ株式会社は企業向けにSNSマーケティング支援を中心としたビジネスを展開しています。「サキダチ、ヤクダツ。」をコンセプトに「これから世の中に広く普及するものをテテマーチが先立ってノウハウを習得し、世の中に役立てていこう」という願いを実現すべく活動をしています。2015年の創業時より、SNS領域に注目し、700社以上のサポートを実施。アカウントのコンサルティング、分析ツール開発など、さまざまなサービスをもって企業のSNS活用を支援しています。 今後も、企業のマーケティング活動を一気通貫してサポートすべく、プロダクトやサービスの開発に注力しています。
会社概要
〇社名 :テテマーチ株式会社
〇所在地:東京都目黒区目黒1-24-12 オリックス目黒ビル6F
〇代表者:代表取締役 上田 大介
〇設立 :2015年6月12日
〇社員数:72名(パート・アルバイト含む)(2024年5月末時点)
〇事業 :SNSマーケティング支援/プロダクト開発/プロモーション支援/ブランドプロデュース
〇URL :https://tetemarche.co.jp