特許出願中の技術を用い、SaaSのコストを可視化し削減余地を特定
マネーフォワードi株式会社は、SaaS管理プラットフォーム『マネーフォワード IT管理クラウド』において、この度、新機能「SaaSコストマネジメントβ」の提供を開始しました。本機能は、会計システムと連携することにより、各SaaSのコストの可視化やコスト削減の余地を把握することが可能になります。本機能は現在特許出願中です。

本機能リリースの背景
近年テレワークをはじめとした企業の働き方が大きく変化し、働き方改革の一環としてSaaSを利用する企業が年々増加※1しています。一方でSaaSの利用拡大に伴う課題も増えています。ひとつは社内で利用されるSaaSを把握し運用するセキュリティ面、もうひとつはコスト管理の面です。
コスト管理については、『マネーフォワード IT管理クラウド』を利用する企業の社内で利用されるSaaS(CRM、BI、デザイン、タスク管理、コラボレーション)の利用状況を調査したところ、非アクティブなアカウントの割合は12%にのぼり、金額にして1,315万円のコスト削減余地※2があることがわかりました。
このようなSaaSのコストの見直しには、社内で利用されているSaaSを可視化し、それらの請求書等を全て確認して突合する必要があるなど手間がかかる困難な作業となっています。

本機能の提供により利用企業は、
・各SaaSのコストを実際の支出額に基づき確認できる
・社内で利用されているSaaSを、支払データをもとに検出できる
・各ユーザーの利用状況から、SaaSコスト削減の余地を特定する
といったコスト可視化を通じて、SaaSのライセンスコストを見直すことができます。
『マネーフォワード IT管理クラウド』は“SaaSの家計簿”のようにSaaSを一元管理できるサービスをめざし、連携可能なSaaS拡充や担当者の作業項数を削減できる機能を追加してまいりました。本機能の提供により、ユーザーからニーズの高かった「コストの可視化」を実現し、SaaS活用のセキュリティとアジリティを推進するだけでなく、企業の利益創出や成長に寄与してまいります。
※1 総務省発行、「令和3年度版情報通信白書」より。 クラウドサービスを一部でも利用している企業の割合は68.7%であり、前年の64.7%から4.0ポイント上昇しており、2016年の46.9%から年々増加している。
※2 45日以上ログインが無くな有料ライセンスが付与されているユーザーライセンス費用の合計を算出
本機能について
<本機能における会計ソフトとの連携について>
本機能の提供開始時は、以下のソフトと連携することで、支払データを取り込みSaaSの検出やコストの可視化を実現します。
・『freee会計』
・『マネーフォワード クラウド会計Plus』(今後予定)
・『マネーフォワード クラウド経費』
・CSVインポート 他社会計ソフトを利用の場合
なお、連携サービスは今後随時追加予定です。
<Global SaaS DBについて>
世界中の約8万以上のSaaS、Webサービスがリスト化されている特許出願中のデータベースです。このGlobal SaaS DBと支出データをマッチングさせて、SaaSの検出、各SaaSの支払費用を特定します。

<ブラウザ拡張について>
これまで、各SaaSとのインテグレーション、Googleログインによるログイン情報の検出によって、利用状況を可視化してきましたが、網羅性に課題がありました。そこに新たにブラウザ拡張を加えることで、従業員が、どのSaaSにいつアクセスしたのかを網羅的に把握ができ、SaaS利用の検知を強化します。

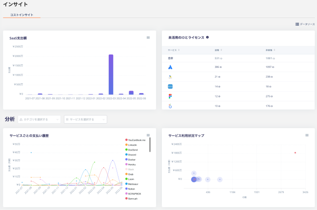
<本機能でできること>
インサイト画面では、「SaaS利用における月次の総支出額」、「SaaSごとの月次支払いコスト」、「アクティブでないSaaSアカウントの特定」、「サービス利用状況マップ」が確認できるようになります。これらが可視化できることにより、コスト削減の余地の見極め、契約プラン見直しの検討に活用いただき、SaaSのコストマネジメントを実現します。

『マネーフォワード IT管理クラウド』について
『マネーフォワード IT管理クラウド』は、マネーフォワードグループのコアテクノロジーであるアグリゲーション※3基盤を活用し、”SaaSの家計簿”のように一元管理を可能にするSaaS管理プラットフォームです。さらに、退職者のIDを自動検出できるため、入社・退職時のID発行・削除の管理が容易になります。
シャドーIT※4の検出や、オフボーディングを一気通貫で対応可能なだけでなく、SaaSのコスト管理やコスト削減提案を実現します。
URL:https://i.moneyforward.com/
※3 APIまたはスクレイピングを用いて、データの取得を行うこと。
※4 システム管理部門による把握や管理が及んでいないSaaSのこと。
<本サービス並びにSaaSベンダーの方から連携に関するお問い合わせ先>
bizdev@i.moneyforward.com
<ホワイトペーパー「SaaS管理ガイド2022」のダウンロード>
URL:https://i.moneyforward.com/resources/saas_mgmt_guide
<ホワイトペーパー「301のSaaSを利用するマネーフォワードCIOが取り組んだSaaS管理手法とは」のダウンロード>
URL:https://i.moneyforward.com/resources/301-cio-guide
<連携可能SaaSの一部はこちらから確認いただけます>
URL:https://i.moneyforward.com/integrations/
マネーフォワードi株式会社について
名称 :マネーフォワードi株式会社
所在地 :東京都港区芝浦 3-1-21 msb Tamachi 田町ステーションタワーS 21F
代表者 :代表取締役社長 今井義人
事業開始:2021年2月
事業内容:『マネーフォワード IT管理クラウド』(https://i.moneyforward.com/)の開発・提供
株主 :株式会社マネーフォワード(100%)
※記載されている会社名および商品・製品・サービス名(ロゴマーク等を含む)は、各社の商標または各権利者の登録商標です。