SOMPOリスクマネジメント株式会社(本社:東京都新宿区、代表取締役社長:中嶋 陽二、以下「SOMPOリスク」)と株式会社Resilire(本社:東京都港区、代表取締役:津田 裕大、以下「レジリア」)は、レジリアが提供するサプライチェーンリスク管理クラウド「Resilire」に、SOMPOリスクが保有するリスクスコアリング機能(以下、リスクスコア)を連携し、Tier(階層)ごとのサプライヤーに潜む複数のリスクを定量的に可視化する機能の試験的な提供を開始しました。これによりサプライチェーンの分断に関する幅広い潜在リスクの分析・評価を可能にし、サプライチェーン強靭化の実現を目指します。

※画像はイメージです。実際とは異なる場合があります。
1.協業の背景
近年、気候変動に伴う自然災害の発生リスクやサイバーセキュリティリスクなど、企業の事業活動における不安要素が多様化するとともに、サプライチェーンが複雑化したことによりリスクが顕在化した際の被害が深刻化しており、サプライチェーンの分断リスクが以前より高まっています※。
サプライチェーンを強靭なものとするには、潜在的な分断リスクを平時から分析・評価することにより、リスクの兆候を事前に察知・把握し、予防策や緊急時の迅速かつ効果的な事後対応を講じることができる体制づくりが不可欠となります。
今回の協業では、SOMPOリスクが持つ自然災害分野における分析・評価技術や、経営課題に対するリスクコンサルティングでの知見が、レジリアの強みであるサプライチェーンの上流の可視化機能や蓄積された様々なデータと、相互補完的に作用ができるのかを検証いたします。これにより、両社はサプライチェーンにおけるリスク対策から初動対応までを包括的にサポートし、企業の競争力強化に寄与するソリューションの水平展開を行うことを目指します。
※ 経済産業省「通商白書2021 第II部第1章 レジリエントなサプライチェーンの構築に向けて」
https://www.meti.go.jp/report/tsuhaku2021/whitepaper_2021.html
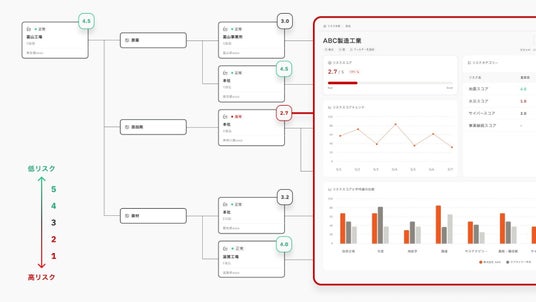
2.本協業で提供する機能
本協業では、Resilireを活用してサプライチェーンの複雑な構造をツリー形式でビジュアライズし、SOMPOリスクのリスクスコアを活用して各Tierのサプライヤーに潜むリスクを可視化する機能を試験的に提供します。これによりサプライチェーン全体の透明性を向上させ、平時の予防行動の適正化を図ることを目指します。
具体的には、以下の4つの潜在リスクの程度についてリスクスコアを用いて可視化することで、リスクの定量的な分析と評価を支援します。
- 地震リスク将来想定される巨大地震に対し、各サプライヤーの拠点における事業停止日数を予測し、リスクを評価します。
- 水災リスク将来想定される巨大水災害に対し、各サプライヤーの拠点における事業停止日数を予測し、リスクを評価します。
- サイバーセキュリティリスク各サプライヤーのデジタルアセットにおけるセキュリティの脆弱性等を評価し、サイバー攻撃による潜在的なリスクを評価します。
- 事業継続リスク将来にわたる持続的な供給を確保するという観点から、各サプライヤーの事業継続が困難となるリスク(信用不安リスク、財務リスク など)を評価します。
さらに、これらのリスクスコアをサプライチェーンのツリー構造とかけ合わせることで、サプライチェーンのTierごとに、リスクがどのように波及するかを分析いたします。
将来的には、より多くの幅広いリスクを対象とした総合的なサプライチェーンの潜在リスクの分析・評価実現を目指します。これにより、企業はより包括的なリスクマネジメントを行い、サプライチェーンのレジリエンスを向上させることができます。

※画像はイメージです。実際とは異なる場合があります。
3.Resilireトライアル版(有償)について
現在レジリアは、この新機能「平時の潜在リスク分析・評価」のトライアル版(有償)をご利用いただける企業様を、数社限定で募集しております。既にご利用している企業様からは、ご好評の声をいただいております。
ご興味をお持ちの場合は、下記フォームよりお気軽にご連絡ください。
https://forms.gle/FvUtVxc4jtQ8KrVAA
■サプライチェーンリスク管理クラウド「Resilire(レジリア)」について
株式会社Resilireは「データでサプライチェーンをアップデートする」というミッションのもと、サプライチェーンリスク管理クラウド「Resilire」を研究・開発しております。
多くの製造業で、サプライチェーンの全体像が見えないことから潜在的なリスクの把握が進まずリスク予防が進んでいない、サプライチェーンがブラックボックス化している現状があります。
ゆえに、災害や疾病、地政学的問題など、サプライチェーン分断に繋がる様々なリスク要因が顕在化した際に、影響把握及び対応の遅れが発生し、原材料の不足や生産停止などに繋がる恐れがあります。
レジリアは、サプライチェーンの可視化を実現するクラウドサービスにより、お客様の安定供給体制の構築を支援し、サプライチェーン強靭化の実現に貢献いたします。
<株式会社Resilireについて>
・代表取締役:津田 裕大
・事業内容:サプライチェーン管理サービス「Resilire」の企画・開発・運営・販売
・設立:2018年9月
・本社:東京都港区海岸1-7-1 東京ポートシティ竹芝 10F
・企業URL:https://corp.resilire.jp/
■リスクスコアリング機能について
SOMPOリスクマネジメント株式会社は、「安心・安全・健康のソリューション・サービスプロバイダー」を目指し、企業のリスクマネジメントや様々な経営課題に関するコンサルティング、調査研究、セミナーなどのサービスを提供しております。
本サービスにおいては、企業を取り巻く多種多様なリスクを、定量的な評価により可視化する機能をデータ連携でシームレスに提供いたします。
SOMPOリスクは、法人会員基盤を保有するサプライチェーン管理クラウド、企業向け情報管理ツール、その他各種クラウドやプラットフォーマーに対して幅広くリスク評価をご提供できるサービスプロバイダーを目指します。経営者の皆さまのリスクマネジメントの高度化や経営課題の解決を通じて、サステナブルな社会の実現に貢献してまいります。
<会社概要>
・社名:SOMPOリスクマネジメント株式会社
・代表取締役:中嶋 陽二
・事業内容:デジタル事業、リスクマネジメント事業、サイバーセキュリティ事業
・設立:1997年11月
・本社:東京都新宿区西新宿一丁目24番1号 エステック情報ビル27階
・企業URL:https://www.sompo-rc.co.jp/