株式会社IZUMI(本社:東京都中央区京橋、代表:藤本卓治)が提供する「クロスマ」は、複数のネットショップの販売データを集約し、直感的に分析を可能にする「売上管理ダッシュボード(ベータ版)」を公開したことをお知らせいたします。
これまで主流だった表形式の構成を全面的に見直し、グラフ中心のインターフェースへ刷新。これにより、売上・利益・利益率といった重要指標の推移を瞬時に把握することが可能になり、データに基づいたスピーディーな店舗運営を支援します。

■ 背景:EC事業者が直面する「数字が追えない」という課題
ネットショップ運営において、売上の集計や利益の計算は欠かせない作業ですが、多モール展開が進むほどその工数は増大します。
今回のアップデートでは、「分析の時間を短縮し、次の施策を考える時間を増やす」ことを目的に、管理画面の構成を一新しました。
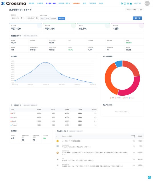
■ リニューアルによる変化:直感的なUIへの進化
【これまで:表形式による数値一覧】

【これから:視覚的なダッシュボード(ベータ版)】

※掲載されている画像はイメージです。デザインや仕様は予告なく変更となる場合がございます。
■ 新機能「売上管理ダッシュボード」の3つの特徴
- 「数字の表」から「ひと目でわかるグラフ」へ
「売上金額」に加え、経営上最も重要な「利益金額」「利益率」「受注件数」を画面最上部に配置しました。期間指定やクイック選択(直近30日、90日など)により、任意の期間のパフォーマンスを即座に確認できます。
- グラフ化によるトレンド把握の迅速化
・売上推移グラフ:日次・月次の売上トレンドを可視化し、施策の効果を直感的に捉えられます。・モール別構成比:各ショップの売上貢献度を円グラフで表示。プラットフォームごとの注力すべきポイントが明確になります。
- モール別のパフォーマンス比較
Amazon、楽天市場、Yahoo!ショッピングといった各モールの売上構成比を自動算出。どのチャネルが成長しているかを一目で比較でき、広告運用の最適化や在庫配分の判断に役立ちます。
■クロスマが選ばれる理由

2クリックで
複数モールに一括出品Amazonから他モールへの展開が、驚くほど簡単かつ高速。商品情報の取得から出品までが最短2クリックで完了します。

受注~出荷対応を100%自動化支払い確認やメール配信などの受注業務の自動化はもちろん、倉庫とのAPI連携で24時間365日の自動出荷も実現します。

価格を自動で改定Amazonの価格変動に合わせ、他モールの価格も自動改定。ルールを設定するだけで、常に最適な販売価格を維持します。
■今後の展望
ベータ版としてのご提供を通じて、ユーザーの皆さまからのフィードバックを積極的に取り入れ、さらなる機能拡充や操作性の向上を目指します。
「クロスマ」は今後も、EC事業者の皆さまがバックヤード業務の負担を減らし、よりクリエイティブな店舗づくりに集中できる環境を整えてまいります。
株式会社IZUMI
「クロスマ」はAmazonを起点とした複数モールへの同時出品、自動での価格・在庫変更、各モールの受注のマルチチャネル自動連携を強みとする、定額制WEBサービスです。
お問い合わせ先: info@crossma.jp
WEBサイト : https://crossma.jp
所在地:東京都中央区京橋1丁目6-12 NS京橋ビル5F
代表者:代表取締役 藤本 卓治