株式会社オロ(本社:東京都目黒区、代表取締役社長執行役員:川田 篤、以下「オロ」)は、当社が国内総代理店を務める「Semrush」(Semrush Holdings Inc.:米国マサチューセッツ州、CEO:Bill Wagnerが提供するサービス)において、「Semrush Enterprise AIO」の日本向けデータへの対応および販売開始をお知らせいたします。
■ 本リリースの背景
GoogleのAIによる概要(AI Overviews)やAI Mode、ChatGPT、GeminiなどのAI検索の影響が急速に拡大する中、従来型の検索トラフィックが減少することが懸念されています。オンライン上でのプレゼンスを高めるため、マーケターは自社のブランドや製品・サービスがAI検索でどのように言及されているのかを把握し、順位を改善するAI検索最適化(AIO、LLMO、GEO)の必要に迫られています。
今回リリースされたSemrush Enterprise AIOはAI検索における現状を可視化できるだけでなく、改善に向けた具体的なアクションを実行できるAIOプラットフォームです。海外では先行してAmazon、Salesforce、AXAなど多数の企業で導入が進んでおります。機能としては、AI検索における自社の言及・引用の順位トラッキング、プロンプトの分析、コンセプト(文脈、トピック)の分析、競合分析、改善アイデアの提案等、AI Visibility(AI可視性)を高めるための具体的な施策を立案・実行することが可能になります。
■ Semrush Enterprise AIO の特徴
AI検索におけるブランドの言及や引用を可視化

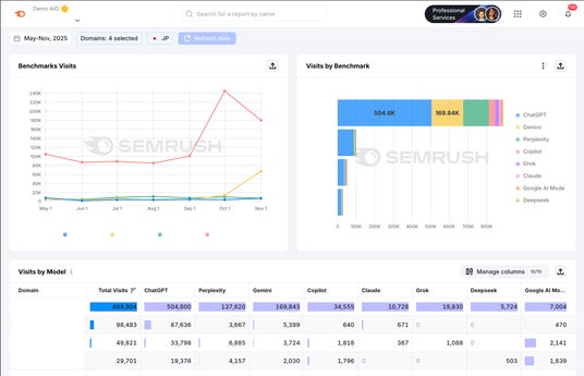
任意のプロンプトを設定し、AI検索におけるブランドの言及や表示順位、引用されているURLを日次でトラッキングします。ChatGPTやGeminiなど主要なLLM(大規模言語モデル)はもちろん、Google AI ModeやAIによる概要(AI Overviews)にも対応しています。また、全世界で2億件以上のプロンプトデータを保有しており、ChatGPT等で検索されているプロンプトや検索ボリューム調査なども可能です。加えて、ドメイン全体だけでなく、サブドメイン単位の分析にも対応しています。
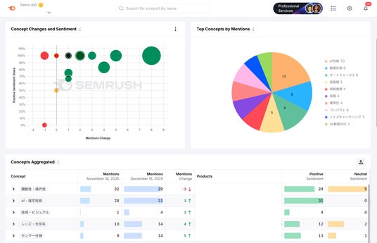
コンセプト(トピック)別に強み・弱みを分析し、競合比較

AIO、LLMO においてはプロンプト一つ一つの可視化に加え、それらを抽象的な概念にまとめたコンセプト(トピック)単位での対策が必要になります。Semrush Enterprise AIOでは、AI検索の回答内容をAIが自動で分析し、プロンプトをコンセプトに集約、ブランドや製品が「強い(言及が多い・ポジティブ)トピック」や「弱い(言及が少ない・ネガティブ)トピック」を可視化します。また、競合との言及数をコンセプト別に比較することで、改善すべきトピックを明らかにします。
可視性を改善するための施策を提案

AI検索の可視性を高めるためにやるべき施策を、AIが自動的に提案します。たとえば、自社が弱いトピックでのコンテンツを強化したり、AI検索に多く引用されている外部サイトのURLへ自社のサービスやブランドの露出を増やすなど、具体的な戦略アイデアを提供します。また、ページ単位で加筆・修正すべきトピックや、構造化データの導入など、より具体的なレベルでのアクションを提示することも可能です。
AI検索からの流入数を競合比較

Google Analytics と連携し、各AI検索からの流入を可視化します。また、流入トラフィックを競合サイトと比較分析することも可能です。
AIOとSEOを一元管理
AIOとSEOは独立した施策ではなく、一体的に管理する必要があります。SemrushはSEO機能も備えているため、SEOに必要な競合分析やキーワード調査、テクニカルSEO調査、被リンク調査、リンクビルディングなども可能です。
■ 導入企業様の声
「Semrush Enterprise AIOは既存のSEOレポートを補完する新しい分析レイヤーを提供してくれました。従来のSEOツールと併用することで、デジタル領域全体のプレゼンスをより包括的に把握できるようになり、検索エンジンとLLMそれぞれで可視性を高めるための取り組みができています。」
Roche Diagnostics International グローバルSEOマネージャー マッテオ・イアンネッリ
「私たちは、Go-to-MarketキャンペーンにおいてLLMに適したコンテンツを制作するため、Semrush Enterprise AIOのワークフロー、レポート、インサイトを活用しています。Semrush により、コミュニケーション、PR、コンテンツマーケティングの各チームは、ユーザーがLLMに対してどのようなプロンプトやトピックを問いかけているかを把握し、それらの質問に答えるために最適な構造でコンテンツを作成できるようになりました。」
Samsara マーケティングチーム
「各シーズンの注力キャンペーンを設計する上で、Semrush Enterprise AIOは非常に深い洞察をもたらしてくれました。おかげで、様々なAIプラットフォームにおけるブランドの可視性や認知を競合他者とベンチマーク評価できるようになりました。Semrushにより、マーケティングチームやブランドチームはデータに基づいた確証を持てるようになり、価格設定や注力カテゴリーの選定、キャンペーン戦略の立案が効率化しています。」
Myntra パフォーマンスマーケティング&マーテックディレクター クシュブー・バデリヤ
■ Semrushとは?
Semrushは、競合サイト分析、ターゲットキーワードの発見、広告(PPC、リスティング)の出稿状況、自社サイトのテクニカルな問題点の把握、被リンクの分析、コンテンツマーケティング、SNSの分析・運用、各AIチャネルへの出現数の確認など、デジタルマーケティングのあらゆる施策の実行と測定・改善、レポート作成ができるオールインワンのマーケティングプラットフォームです。 ※ 日本国内のアクティブユーザー数2,000以上(2025年12月現在)
https://semrush.jp/what-is-semrush/
■ Semrushでできること
・競合サイトの トラフィック/性別属性/チャネル分析
・テクニカルSEO分析
・競合サイトのリスティング出稿ワード・見出し・広告文
・競合サイトのディスプレイ広告/SNS広告/動画広告
・競合サイトの広告バナー/推定インプレッション/費用
・競合と自社の検索表示順位推移(ポジション・トラフィック)
・コンテンツSEOのキーワード調査(検索ボリューム、上位表示難易度)
・リスティング広告のキーワード調査(検索ボリューム、CPC、競争性)
・競合SNSアカウント(Instagram/Facebook)のフォロワー数、エンゲージメント、投稿内容
・ローカルSEO(Googleマップの競合順位比較)
・AI経由の流入数把握、引用されているプロンプトの確認、プロンプトのトラッキング
Semrush Enterprise AIO の機能詳細は こちらのページ をご参照ください。
■本サービスに関するお問い合わせ先
株式会社オロ Semrush 担当 藤澤
TEL:050-5783-5103 / Mail:info_semrush@jp.oro.com
■報道に関するお問い合わせ先
株式会社オロ 広報担当
TEL:050-5783-5386 / Mail:info@jp.oro.com